- ホーム
- マニュアル・ヘルプ一覧
- LINE公式アカウント (LINE Official Account Manager)
- 分析 - チャット / 自動応答
分析 - チャット / 自動応答
各指標の値が可能なタイミングについてはこちらをご確認ください。 各指標の値の確認が可能なタイミング
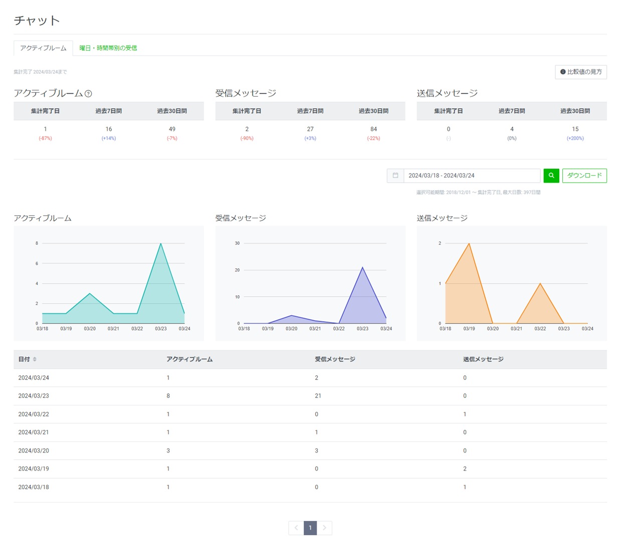
チャット
「チャット」ではLINE公式アカウントのチャット画面におけるメッセージ送受信数などが確認できます。

手動応答
アクティブルーム
チャットでコミュニケーションが行われた数を把握できます。
データのダウンロードが可能です。
※選択可能期間:2018/12/01~集計完了日(最大日数:397日間)
| 分析項目 | ダウンロード項目 | 説明 |
|---|---|---|
| アクティブルーム | activeThreads | やり取りがあったチャットルームの数を1日ごとに算出して、対象期間の数を集計した合計です。 |
| 受信メッセージ | inMessages | 受信メッセージの数です。自動応答のキーワードやスタンプなども含まれます。 |
| 送信メッセージ | outMessages | 送信メッセージの数です。手動で送信したメッセージ数のみがカウントされます。 |
曜日・時間帯別のチャット受信
選択期間中の曜日ごと、時間ごとのチャット受信数が確認できます。
グラフは曜日ごと、時間ごとの受信したメッセージ受信チャットルーム(平均)の数を色の濃度で表示しています。
※選択可能期間:集計完了日から過去2年間(最大日数:397日間)

| 分析項目 | 説明 |
|---|---|
| メッセージ受信チャットルーム(平均) | 選択した曜日・時間帯にメッセージを受信したチャットルーム数の対象期間における平均値です。 同じ日に同じチャットルームで複数のメッセージを受信した場合でも、1件のチャットルームとしてカウントされます。 |
| 受信メッセージ(平均) | 選択した曜日・時間帯に受信したメッセージ数の対象期間における平均値です。 |
自動応答
応答メッセージで返信した回答数が確認できます。

データのダウンロードが可能です。
※選択可能期間:2014/08/01〜集計完了日(最大日数:60日間)
| 分析項目 | ダウンロード項目 | 説明 |
|---|---|---|
| 応答メッセージID | autoResponseId | 該当の応答メッセージのIDです。 |
| 応答メッセージの管理画面のURL | cmsUrl | 管理画面上の編集画面のURLです。 |
| 応答メッセージのタイトル | title | 該当の応答メッセージに設定しているタイトル名です。 |
| 応答メッセージ回答数 | requestCount | 選択した期間中に応答メッセージが回答された数です。 |
関連リンク
よくあるご質問
チャット
「チャット」ではLINE公式アカウントのチャット画面におけるメッセージ送受信数などが確認できます。

|
集計の対象期間を設定できます。
2022/03/26以降の期間が選択可能です。
※選択可能な最大期間は180日です。
関連リンク
よくあるご質問
この情報は役に立ちましたか?

